プレスリリース

電通デジタルと電通国際情報サービス、“オープンデータドリブン”な事業開発とグロースマーケティングを支援する「NEST the Business」を提供開始

外部環境分析や調査時間を短縮し、時代に即した事業推進が可能に

株式会社電通デジタル(本社:東京都港区 代表取締役社長執行役員:瀧本 恒 以下、電通デジタル)と、株式会社電通国際情報サービス(本社:東京都港区 代表取締役社長:名和 亮一 以下、ISID) は、SNS上の膨大なデータを分析するソーシャルインテリジェンスツールを活用し、企業の新たな事業機会探索・意思決定の効率化、および事業成長のためのグロースマーケティングの内製化を支援するビジネス環境分析ツール「NEST the Business」を開発し、本日より提供開始します。

昨今、企業において、サステナビリティやDEIなどの社会環境に対応した新たなビジネス・サービスの創出や、マーケティング活動の推進が求められています。また、日々猛烈なスピードで移り変わる生活者ニーズを素早くキャッチアップすることが企業のKSF(Key Success Factor:重要成功要因)となりつつあります。一方、各社では自社の顧客データは保有しているものの、社会や生活者環境にまつわるいわゆる“オープンデータ”の取得・接続に関しては、その労力や制約などの障壁から実現が難しいという課題がありました。

こうした背景を受け、電通デジタルの事業変革・開発およびグロース支援のノウハウと、ISIDが多くの企業のDX支援により培ってきた高度なマーケティングプラットフォーム構築力を集約し、リアルタイムでの情報収集と外部環境分析が可能となるビジネス環境分析ツール「NEST the Business」を開発しました。

同ツールは、ISIDが提供するソーシャルインテリジェンスツールを基盤に、事業開発のための意思決定に繋げる「NEST the Incubation」とグロースマーケティング活動を支援する「NEST the Growth」の2つの機能から構成されています。それぞれに最適化された独自のダッシュボードによってオープンデータのリアルタイム分析を行い、それを基にした意思決定、つまり“オープンデータドリブン”による事業推進を可能にします。さらに同ツールを活用した事業開発からマーケティング戦略立案、実行までをサポートする電通デジタルのコンサルティングサービスとISIDのテクニカルサポートを提供します。

「NEST the Business」のサービスラインアップ

拡大画像:「NEST the Business」のサービスラインアップ構成図です。事業開発のための意思決定に繋げる「NEST the Incubation」とグロースマーケティング活動を支援する「NEST the Growth」の2つの機能から構成されています。さらに、それぞれのツールを活用したコンサルティングサービスを行います。

1.「NEST the Incubation」

自社を取り巻く社会環境の潮流をリアルタイムに観測し、事業機会探索や変革の方向性の意思決定に貢献する分析機能です。独自ダッシュボードを活用し事業環境に関する広範なオープンデータをワンストップで収集することで、事業開発における高速な意思決定を実現します。

<特長>

  • 環境分析で押さえるべきポイントをリアルタイムに収集し、市場のルールチェンジやゲームチェンジの予兆をいち早くキャッチアップすることが可能
  • 従来の調査手法に比べ、オープンデータの収集・分析にかかる費用や調査時間を大幅に短縮
  • 長期ビジョン達成に向け、業界特性に応じた分析軸のカスタマイズが可能

<ダッシュボードでの分析項目例>

  • タイムライン別の投稿量/トピックの変化
  • 規制・補助金などの法整備による市場拡張の後押し・規制の兆し
  • 事業領域に関連する企業リストとその動向
  • 生活者の社会課題に対するインサイトの量と変化

ダッシュボードのイメージ

拡大画像:「NEST the Incubation」のダッシュボードのイメージです。

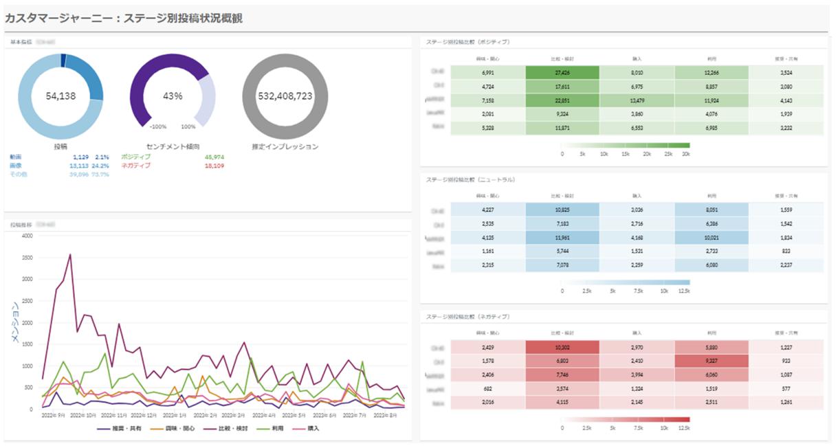
2.「NEST the Growth」

生活者インサイトを基点に、自社・競合のマーケット動向を押さえた持続的成長を目指したグロースマーケティングの内製化に貢献する分析機能です。市場・生活者の反応を、カスタマージャーニー、競合比較など複数の切り口をダッシュボードで可視化し、事業にインパクトを与える意思決定を支援します。

<特長>

  • 自社分析に留まらず、競合などベンチマークする企業のマーケティング分析、商品・サービス分析が可能
  • 商品・サービスのブランド・プロダクト認知度やマインドシェアを分析し、自社のマーケティング活動による浸透度合いを分析・把握することが可能
  • UXアプローチをベースとしたVoC(Voice of Customer)分析を行い、効果的な施策のプランニングや実現方式の検討に貢献

<ダッシュボードでの分析項目例>

  • ブランドの市場での認知度把握
  • カスタマージャーニー上の課題特定
  • ターゲットペルソナの理解

ダッシュボードのイメージ

拡大画像:「NEST the Growth」のダッシュボードのイメージです。

今後も電通デジタルとISIDは、社会・事業機会の「兆し」の可視化と、生活者インサイトを基点とした新規事業開発やマーケティング活動の効率化・高度化を通じて、企業の新価値創造や事業成長の伴走パートナーとして貢献してまいります。

以上

このリリースに関するお問い合わせはこちら